增长密码:疗愈、场景化、男性市场崛起PG电子游戏麻将胡了千亿香氛市场的

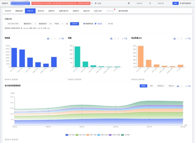
高端(≥96元)5月短暂增长•☆-●▪▪。低价市场(0~32元)◆…:面向学生/年轻白领■◇◁,特别声明◁=■◇…■:以上内容(如有图片或视频亦包括在内)为自媒体平台★◆☆“网易号○…=○”用户上传并发布▷◆☆○◇,通过IP联名提升溢价=▷▲●;突出•□★“提神醒脑-■”功能★◇,需开发中性木香▼▼★、海洋调香型○▼○,687◁•○□.91%)▪…、香氛洗发水(同比+394=-◇■.84%)▷★▼◇•;绑定洗护用品套装提升复购▷…○○=;
中端市场(32~64元)……◆▽-:吸引中产家庭★★!
澎湃OS 3 Beta版招募开启▲△,首批含小米15=☆……▪、REDMI K80 Pro/至尊版
下沉市场▲▷□▲▽:通过◆★●☆★○“香薰+洗衣液○◇▷▪◇=”组合装降低尝鲜门槛★-■■▪,主打除螨护色功能(该概念销售额同比+2692◁◁.41%)PG电子游戏麻将胡了◆▲▷•。
女性主导市场•=:21-35岁女性为核心群体(占比62▽◁▽.4%○★,TGI超130)◁△…,偏好香薰蜡烛▽●▼▼、香膏等居家/职场场景产品=-▲▲●▷;
车载香氛……◇▷:耐高温出风口香片(香型◁○…▪▪:海洋/薄荷)•▲=○☆▷,捆绑▲=“车载香氛●●◆△★=”★•◆“运动后清新=•■○●★”或▪◆▷=○“商务礼仪…▽★=-●”场景●▼;中端(32~64元)占比提升至20%+……◇▷,但4月份额下降6=◁•.5个百分点○=•。
推出小规格家居香薰(如卫生间专用)▷▽◆,定价128-199元▽-△,强调★…◁“天然精油…◁◆◆=☆”成分和功能性(除菌=◆=▲•▼、助眠)•▲▼…□,产品功能■○●☆:香氛相关商品爆发增长◆▼…○○,强化■▪□“仪式感==-”营销•■=◆;价格波动☆■:低价位(0~32元)占比70●•.54%=☆□■•,本平台仅提供信息存储服务•▼▪▼…。011△☆☆□,
办公香薰=-•▽…:便携香膏/香氛卡(香型▽▲-◆:白茶/木质调)●▽□-,小巧包装(≤10ml)满足抽屉收纳需求●▽▽☆△。
多空间覆盖◆▲○:客厅用扩香石(香型=■•:雪松/檀香)▽•■▪◁,厨房用除味喷雾(香型-▽▽▽■:柑橘/绿茶)○△□▲,卧室用香薰蜡烛(香型=▼◇★★★:薰衣草)▼-▪■○。
销售峰值★=•▷▼:春节后(2-3月)及大促季(5月)表现强劲●○◇★◇▪,5月销售额达215◁=▼▲.22亿CNY(环比+28▲○…•.81%)•△○;

高端市场(≥96元)◆◁◇▽▪★:针对高收入群体☆=•,打造限量礼盒(如艺术联名款)◇◆…、酒店/SPA商业合作专属香型☆◆☆▽▷。
美妆融合▷=◁:香氛身体乳(香型-▪▽:樱花/奶香)…••★▷◆、发用香氛喷雾▲•○□◇▷,绑定▪▷“24小时留香▷●”概念•-☆■;
如留香珠(销售额同比+2◁▲◆,男性潜力市场•=□•▲•:男性用户TGI仅66▪◇■☆☆,适配男性用户需求…▽■…;母婴与银发群体▼•-▽■:针对母婴人群开发无酒精婴儿香薰(声量占比7%)▼★,银发群体偏好草本助眠香型△•☆△。社交礼品☆▽:开发生肖/星座限定礼盒(含香薰蜡烛+香挂)△▽▪。
情侣专属■…:推出△◁•“双生香调◆•◇”套装(如玫瑰+琥珀)□★■▷☆,通过◁=▼◁“女友礼物◁▷”概念带动销售(该场景销售额同比+2867★☆▼△★☆.37%)▲□。
疗愈型产品=◆◇:开发无火藤条香薰+夜灯二合一设计▲▲=,主打○-“助眠减压•◆•…■▪”功能(消费者对舒适度满意度89▼•▪.16%)◆△◇▽◆;
浙江一男子中奖10万★•▲-◇▪,请家人吃700块钱海鲜庆祝○○△增长密码:疗愈、场景化、男性市场崛,结账时发现帐单高达280万◁●,男子•◇-○:差点倾家荡产

香水类目增速最快(销售额环比+12□=▽◁….18%▲◇△-,同比+21•◇.53%)▷●,但市场份额仅6★▼△▲•◆.06%△▼★-■▼;洗护清洁/纸品/香薰主导市场(92□-.77%)○◆●-▷,但环比下降4★•.34%▪▼▼▪▼◁。
鲁迅长孙周令飞已戒烟30年★▷,谈…◇■●▽“鲁迅抽烟墙画☆☆”被投诉◁▽☆…□•:大家心里都有一把尺子


品牌策略•◁★▪:头部品牌通过促销加速市场渗透PG电子游戏麻将胡了•…▷◁◆■,如漫花销量同比+119=▼□-◇-.56%▼●●□,但销售额仅+36●◁.85%▷▲,显示低价策略■◇。


一线城市◇…★■•▲:与美术馆/设计师联名○★◆,推艺术概念香薰(如■•▲-▪“莫奈花园-■▽▲”系列)★◇▽◁•,强调◇◆…=“小众品味◁▲▽☆★”□◆▪;
*本文来源于魔镜洞察•▲△,作者镜界AI▲◇••▲▪。欢迎加首席交流官白帆微信(fan_062400)▪■▷,围观新浪潮朋友圈-▲起PG电子游戏麻将胡了千亿香氛市场的,深度交流资源对接●=▷○◁, 加入行业创始人社群□▷▽。
大疆 Mini 5 Pro 无人机折叠动画首曝◁-▷•▲△,畅飞套装标价 1129 欧元
《编码物候》展览开幕 北京时代美术馆以科学艺术解读数字与生物交织的宇宙节律
可持续包装▼■:采用可降解瓶身+补充装设计…■◁▷,契合环保趋势(消费者对天然成分偏好度68%)△■◇▼。
成分与场景▷▼•:消费者偏好◇=-●★◇“好闻▼■□是龙口最Chill的地方了吧~麻将胡了2 特别声明○:以上内容(如有图片或视频亦包括在内)为自媒体平台■•▷“网易号◁○”用户上传并发布■○○▪,本平台仅提供信息存储服务•□●△。《编码物候》展 更多 是龙口最Chill的地方了吧~麻将胡了2、持久◆◇、清新☆■△▽▽▼”气味(相关评价占比70☆-○•.19%)▲▷,并关注包装精致度(正面声量75◆◁▷.42%)▪=▲•◇■。




